Новый Ютуб теперь без впн и без задержек5
Разрабатываю свой видеохостинг с возможностью импорта видео с Ютуба
Ссылка: https://ricktube.ru/video
Как работать: копируете ссылку на ролик в поле ввода сверху, смотрите)
Работает без впн, с пк и мобильных
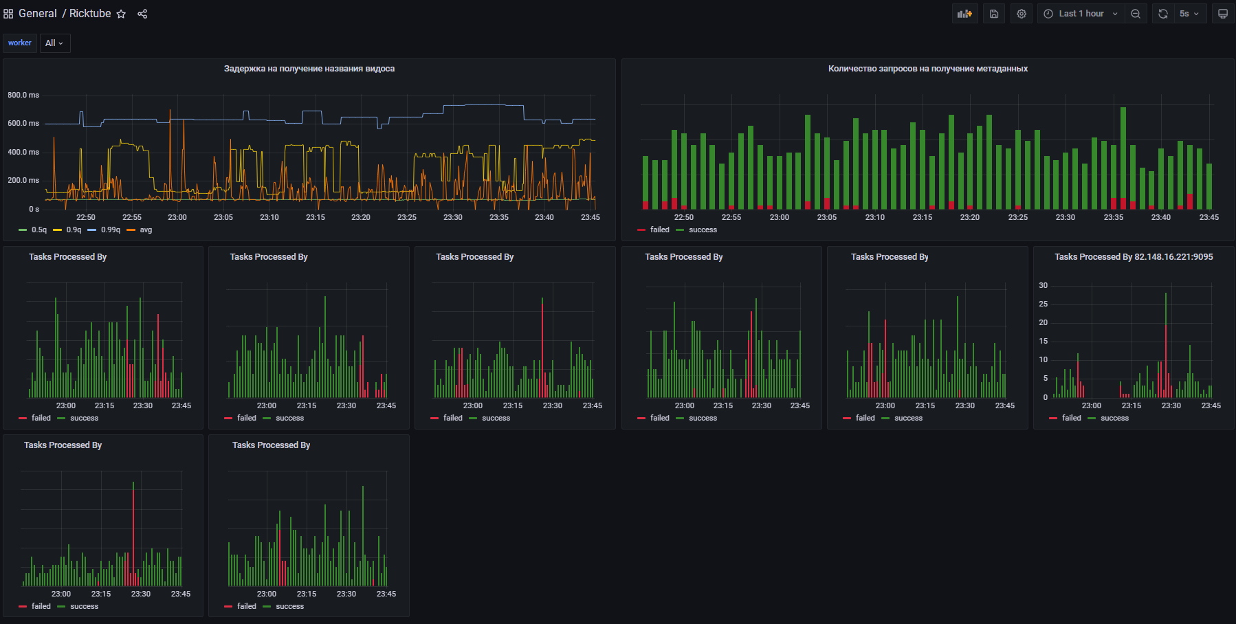
Была огромная проблема - с ростом популярности сайта начались проблемы при старте просмотра роликов. Сам Ютуб стал постоянно рвать соединение, получая овер9000 запросов
Причем сначала было двухминутное зависание, потом ошибка ожидания ответа от сервера -> в итоге видео не загружено, пользователь ничего не понял. Я не понял х2 :)
Убил 2 дня, нашел проблему, провайдеры обновляли технологию ограничения доступа, пришлось самостоятельно подстраиваться. Вы только посмотрите как уменьшается соотношение неудачных импортов на графике! :)
Этой новостью сообщаю что проблема (Client.Timeout exceeded while awaiting headers) полностью решена, импорт видео доступен в полной мере. Приятного просмотра :)
Поддержка плюсом очень поможет в продвижении сервиса
Если у вас есть вопросы - с радостью отвечу на них в комментариях

































