Сообщество - Лига Ролевиков

Лига Ролевиков

6 380 постов 11 546 подписчиков

Популярные теги в сообществе:

275

Поиск напарников для настольных ролевых игр

Привет, ролевики Пикабу! У меня тут небольшое предложение.
Не так давно, у моей группы отважных авантюристов, возникла необходимость в хорошем мастере, и я решил обратиться сюда за помощью - ведь эта моя группа отважных авантюристов, когда-то познакомилась и образовалась именно на просторах Пикабу.

Но если образовалась эта группа быстро, легко и спонтанно, то найти кого-то целенаправленно, оказалось сложней, чем я предполагал. Побродив по комментариям, в безуспешных поисках, я познакомился с дружелюбным товарищем @JeGo, который поведал, что люди, ищущие себе напарников для НРИ, регулярно объявляются там и тут, но единого места, куда они могли бы приходить в поисках компании, на Пикабу нет.
Так почему бы это не исправить?
Не знаю, сработает ли это, но беру на себя смелость предложить этот пост в качестве своеобразной доски объявлений, для всех тех, кто хочет найти себе ролевую компанию. Новички, желающие начать с кем-то играть, и те, кто хочет найти себе компанию среди Пикабушников - комментарии под постами кажутся мне удобным форматом, чтобы рассказать кто вы сами, и кого ищете. Всё, что остаётся - оставить свой комментарий или найти кого-то подходящего среди уже оставленных (если это всё, конечно, заработает).
Зачем, когда есть База Мастеров/Игроков? Ну, многие новички ещё не знают об этом замечательном месте, а кому-то она сама по себе не очень нравится, из-за большого числа весьма токсичных и странных ребят (есть у меня одна история...). Да и интерфейс Пикабу мне кажется даже более удобным для этой задачи, чем интерфейс той базы, где я как-то ошивался. В-общем, почему бы не попробовать?
Вот, собственно, и всё. 2d4 комментариев для минусов, я оставлю, вместе с собственным объявлением (отважные авантюристы всё ещё нуждаются в Мастере!). Правила я, вроде бы, не нарушил, а если есть советы по лучшему оформлению/организации этого всего - милости прошу.
Если этот пост поможет хотя бы кому-то найти себе хорошую компанию, я считаю, что это уже само по себе будет замечательно. Засим - всем критических бросков и вдохновения, до встречи в комментариях!

Показать полностью
60
Лига Ролевиков

С Днем Гейммастера

С Днем Гейммастера

Сегодня любители настольных ролевых игр по всему миру празднуют Международный день Гейммастера (international GM day). Традиция берет начало в 2002 году как дань уважения всем мастерам, которые вкладывают много сил в ведение игр и получение игроками фана.

Традиционные способы поздравить вашего ГМа (или ДМа) - купить ему подарок по тематике ролевых игр, или провести ваншот приключение, но с ГМом в роли обычного игрока (а кто-то из игроков оденет в этот день мантию ГМа).

Я нарисовал небольшой подарок в знак уважения всем Мастерам, с которыми я играл, играю и буду играть. Вы - движущая сила нашего коммьюнити, те, кто вкладывает в игру свои энергию и душу. Спасибо вам за ваш труд и огромное уважение от меня и всех игроков. Вы делаете этот мир лучше с каждой проведенной игрой.

Помимо Пикабу, меня можно читать:

Ваши подписки на мои аккаунты очень мотивируют к творчеству. Больше подписок - больше контента!

Показать полностью 1
60

Заклинания для интерактивного листа персонажа D&D

Наш лист персонажа стал ещё круче, потому что теперь в него можно удобно добавлять карточки заклинаний! Держите видео с демонстрацией, а если предпочитаете текстовую версию с картинками и дальнейшими планами, листайте ниже.

Всё начинается с выбора класса или классов, заклинания которых должны быть доступны персонажу. От выбора также зависит способ запоминания заклинаний. Например, у волшебника появится книга заклинаний, а жрец сможет просто запоминать заклинания напрямую.

Стоит также сразу заполнить характеристику и доступные ячейки, это пригодится чуть позже.

Стоит также сразу заполнить характеристику и доступные ячейки, это пригодится чуть позже.

Далее переходим к выбору самих заклинаний. Набираем из доступных, разделённых по уровням. Сейчас нет никаких ограничений, но позже планируем добавить лимит, который будет зависеть от уровня и характеристик персонажа, чтобы было нагляднее, сколько ещё заклинаний поместится в голове у вашего барда рядом с блудливыми мыслями.

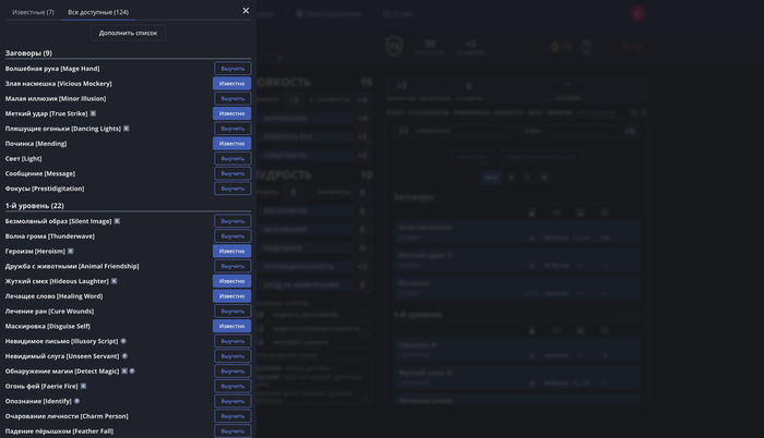
Тут я выбрал семь заклинаний, которые сразу добавились на вкладку "Известные" и на основной экран.

Тут я выбрал семь заклинаний, которые сразу добавились на вкладку "Известные" и на основной экран.

Кстати заклинания кликабельны, можно почитать подробности и решить, подходит ли оно вам.

Кастую на вас Удержание личности, чтобы вы не закрывали вкладку ещё минуту!

Кастую на вас Удержание личности, чтобы вы не закрывали вкладку ещё минуту!

Когда всё готово, можно вернуться на основной экран и полюбоваться выполненной работой. Все заклинания удобно расположились справа на расстоянии вытянутой руки, по клику снова откроется полное описание, но большая часть нужной информации и так на виду: какое действие требуется для использования, дистанция, сложность и характеристика спасброска (либо бонус атаки, если это атакующее заклинание), а также кость урона (или лечения).

Тут же имеются фильтры по уровням и заклинаниям-ритуалам, а также требующим концентрации. Последнее как раз видно на скриншоте — обозначено буквой «к».

Тут же имеются фильтры по уровням и заклинаниям-ритуалам, а также требующим концентрации. Последнее как раз видно на скриншоте — обозначено буквой «к».

По умолчанию список заклинаний состоит из тех, которые доступны в SRD. Это 319 заклинаний, распространяемых по открытой лицензии, которую мы соблюдаем. Хорошая новость в том, что всё остальное вы можете добавить сами через Гримуар.

Кстати, SRD это почти вся Книга игрока: 319 заклинаний из примерно 360. Не составит труда докинуть недостающие.

Кстати, SRD это почти вся Книга игрока: 319 заклинаний из примерно 360. Не составит труда докинуть недостающие.

Сделать это можно через форму или экспортировав заклинание в формате Foundry. Первый вариант хорошо подойдёт, если вы добавляете какое-то редкое заклинание или вообще собственное, придуманное партийным волшебником и носящее его дурацкое гордое имя.

Второй вариант, конечно, быстрее — достаточно найти нужные файлы. Мы используем универсальный формат Foundry VTT, поэтому проблем с этим возникнуть не должно.

Единственное ограничение, которое стоит учитывать — на добавляемые заклинания распространяются лимиты. В данный момент они следующие (не учитывая 319 SRD'шных):

  • 50 заклинаний для всех пользователей;

  • 60 для тех, кто состоит на нашем дискорд-сервере;

  • 150-300 для подписчиков Boosty.

Эти лимиты — временные, позже мы увеличим их, когда новая функция будет обкатана, и у нас будет больше данных о её использовании (примерно через месяц).

Дальнейшие планы

Разработка заклинаний далека от завершения. Мы планируем как минимум добавить возможность кастовать заклинания по кнопке (делать бросок атаки и урона, а также тратить ячейку), восстанавливать ячейки при отдыхе и отмечать активную концентрацию.

Если у вас есть предложения по улучшению заклинаний, пишите в комменты!

А за ходом разработки можно следить в наших соцсетях: Вконтакте и Telegram.

Надеемся, что это обновление сделает ваши игры более удобными и приятными!

Показать полностью 6 1
112

Интерактивная карта Врат Балдура на русском

Мы продолжаем изучать Забытые Королевства!
Теперь мы опубликовали карту Врат Балдура:

Почти у всех точек на карте есть более подробное описание и оригинальное название на английском, которые показываются в боковой панели слева. Кроме того, с помощью переключателя в левом нижнем углу можно включить отображение частей города: Верхнего, Нижнего и Внешнего:

А еще вы можете сами выбрать, какие типы точек будут видны на карте. Например, можно включить отображение отдельных районов города (не путать с частями города):

Все сделанные нами карты доступны по ссылке на нашем сайте. Коллекция будет пополняться благодаря вашей поддержке, спасибо!

Показать полностью 3
9

[Перевод] DDAL07-07 - Гниющие Корни

По заказу сделал перевод приключения из Лиги Приключенцев. Для тех, кто не знает, это официальная организованная система игр D&D. Игроки могут создавать персонажей и принимать участие в любых приключениях, объявленных частью Лиги Приключенцев D&D. Во время приключений игроки записывают опыт, сокровища и прочие награды своих персонажей и могут брать этих персонажей в любые приключения, продолжающие сюжет. Конечно, это приключение можно играть и не в рамках Лиги, а просто вечером для себя.

[Перевод] DDAL07-07 - Гниющие Корни

Скачать это приключение вы можете бесплатно на моём Boosty.

В данном случае это более-менее рельсовое приключение. Осторожно, дальше спойлеры! В начале нам выдают квест и парочку секретных заданий, чтобы после в бочках перейти через орду нежити. Решается вопрос с бочками всего лишь одной проверкой, что грустно. После у нас есть 4 случайных энкаунтера, который мастер может выдать по чесотке своей левой пятки. Это опция для регулирования времени, что круто. Сами события вполне неплохи, но далеко не идеальны. Там есть стая мумий летающих обезьян, два зомби бехолдера над зыбучими песками, преследование армией скелетов и небольшая загадка древних черепах, а потом мы встречаем ааракокр, чтобы нам лучше пояснили основной квест. Им является тираннозавр зомби, который был раньше очень крутой, а сейчас стал плохим. В конце мы его, конечно же, убиваем.

В дальнейшем будет продолжена вся серия сезона Гробницы Аннигиляции до самого финала. По чуть-чуть. По немногу. Не спеша и параллельно другим работам.

Приключение даже добавлено в личный топ ваншотов и заняло 48е место. Исключительно за счет механики, в которой авторы интересно поигрались с зыбучими песками и адаптировали тиранозавра зомби под босса.

Если вы нашли опечатку, неправильный перевод или ещё что-то, то оставьте комментарий в Google Документе, чтобы позже я смог это исправить.

Показать полностью 1
5

Тема занятий: Не ловите, да не ловимы будете (экология дриады)

Хотя была уже середина осени, в день классного пикника воздух был теплым. Ярко светило солнце, небо, если не считать нескольких облачков, было ясным, и ветер мягко шевелил траву и опавшие листья. Все согласились, что почетная гостья Бельзим, друидесса Восточного Леса превзошла саму себя с заклинанием контроля погоды, и сейчас она с довольной улыбкой принимала похвалы.

Старый Малек Мудрец предложил своим ученикам захватить побольше еды, когда они отправятся на встречу на краю леса с дриудессой и ее спутницами. Тогда, по его словам, вполне хватит, чтоб поделиться с Бельзим и тремя сопровождающими – пожилой эльфийкой по имени Гибискус и двумя симпатичными девушками.

- Вот скажите, разве это не лучше, чем слушать мои скучные лекции в затхлой аудитории? – спросила собравшихся учеников Бельзим. Ответом ей был хор радостных криков.

Один лишь Малек не согласился.

- У моей аудитории есть свои преимущества, - молвил он, прикончив свой ломоть жареной кабанятины. – Там, по крайней мере, мураши не докучают и без заклинаний «отпугивания насекомых».

- Полезное, тем не менее, заклинание, - сказала Гибискус. – Как колдунья и лесной житель я могу оценить по достоинству общество друида. Из твоих учеников никто друидической магией не интересуется?

- Думаю, мальчики больше заинтересованы двумя твоими спутницами, - заметил Малек, озирая своих подопечных из-под косматых белых бровей. Большинство молодых людей сгрудилось вокруг одной из девушек, красавицы с огненными волосами по имени Робиния. – В любом случае, поскольку с обедом теперь покончено, нам следует перейти к лекции. Ты готова, моя дорогая?

- Думаю, да, - сказала Бельзим. – Тема, которую я выбрала на сегодня, касается одного из наших наименее известных лесных союзников и друзей, лесной нимфы, также именуемой дриадой.

Несколько парней захихикали, услышав тему.

- Очевидно, - продолжила она, - некоторые из вас уже знакомы с темой. Что вам известно о дриадах?

После паузы из первых рядов класса отозвался один из учеников постарше:

- Дриады выглядят как женщины с зелеными волосами, и они живут в деревьях. Я думаю, некоторые из них могут разговаривать с растениями, а некоторые могут телепортироваться.

- Неплохо, - заметила Бельзим. – Это в целом подытоживает знания большинства людей о дриадах, хотя кое-что из сказанного тобой не совсем верно. Лесные нимфы довольно красивы, как ты наверняка тоже слышал, и у них действительно зеленые волосы. Что до остального… ладно, начну с начала.

Растения, подобно животным, людям, эльфам и тому подобным, обладают жизненной силой, во многом похожей на душу. В растениях эта сила намного слабее, чем в животных, но у некоторых из них все равно есть довольно мощная аура. Наиболее мощные растительные ауры встречаются у дубов, и чувствительные люди, в частности друиды, могут ощущать мощь их жизненной силы за три шага. Это одна из причин, почему друиды считают дуб священным деревом.

Определенные дубы в минувшие времена были наделены особым даром, и смогли придать своим древесным душам живой облик. Дриада это постоянная физическая форма души дуба и встречается только вблизи огромных и старых дубов как минимум пятидесяти лет. Дерево должно быть достаточно крупным для обладания мощной душой, чтобы содержать живущую с ним и внутри него дриаду. В некоторым смысле дриаду можно назвать паразитом, но этот термин нельзя назвать ни приятным, ни точным.

Будучи продолжением дубовой души, дриада не может жить, если ее дерево погибает, или если она оказывается слишком далеко от самого дерева. Большинство дриад никогда не отходят больше чем на тысячу футов от своего дерева в любом направлении. Они называют эту зону своего обитания «терел».

Вас, возможно, удивит тот факт, что дриады не едят, хотя они и могут поглощать ту же пищу, что вы и я. Им нравится вкус орехов и ягод, и они могут выкапывать определенные съедобные корешки в качестве приправ или еды. В зимнее время, когда большинство растений впадает в спячку и их рост замедляется, жизненная сила дуба становится слабее. Иногда дриада должна в таких случаях есть больше пищи для поддержания сил, и многие для этой цели откладывают собираемую осенью еду. Маловероятно, чтобы кто-то увидел дриаду зимой – как и деревья, они тоже «спят» долгие промежутки времени, сберегая энергию.

Благодаря объединяющим ее с душой дуба узам дриада получает определенные особые способности. Она может общаться со всеми формами растительной жизни, а особенно хорошо с древними трентами. Поскольку большинство растений пассивны и неразумны, они подчинятся любому, кого смогут понять. Дриада может велеть растениям потянуться и опутать преследователей, шпионить и докладывать ей, если кто-то пройдет мимо, натягиваться лозам, чтобы люди спотыкались, и так далее. Связь между дриадами и растениями столь близка, что большинство из них называют себя в честь деревьев в своих лесах, иногда получая по-настоящему симпатичные имена.

Будучи продолжением души дерева, дриада может по желанию сливаться с родительским деревом. Многие люди считают, будто дриады строят дома внутри деревьев, с мебелью – столами, стульями, кроватями – и сундуками, полными золота. Нет ничего более неверного – крошечная кучка монет и самоцветов, занимающих лесных нимф, обычно прячется в дупле ее дерева или закапывается среди его корней. Дриада как таковая живет в дереве, полностью сливаясь с его душой и становясь нематериальной.

- Если позволишь, Бельзим, - перебила Гибискус, - следует сказать, что дриада может также сливаться и с другими деревьями, хотя в них она долго не остается. Если она чувствует угрозу, то может сделаться полностью нематериальной, после чего будет мгновенно перенесена к своему домашнему дубу, сразу же слившись с душой дерева.

- Возможно, кто-то из вас слышал о другой силе, которой обладают дриады, - продолжила Бельзим. – Дриадам нравятся молодые мужчины людей и эльфов, и иногда им хочется сохранить их – подобно тому, как они хранят небольшие сокровища. Дриада может наложить заклинание, усиливающее ее красоту для мужчины, прельщая его и полностью занимая все его помыслы. Многие из моих учеников-друидов описывали мне этот эффект после спасения от положивших на них глаз, но желавших лишь добра дриад, - Бельзим улыбнулась. – Мое лицо должно быть очень хорошо знакомо дриадам этого леса. Я провела далеко не одну спасательную операцию.

Подал голос сидящий возле друидессы темноволосый мальчик.

- Тяжело ли забирать парней у нимф?

- Да, поначалу тяжело. Юноши никогда не желают быть спасенными. Дриады особенно хороши в укрывательстве своих компаньонов, а мужчины зачарованы настолько, что сделают все, чтобы избежать спасения. Если дриада захочет, она может даже с помощью своей магии слить компаньона с душой своего дуба – и тогда очень трудно вернуть его домой. Дриада, у которой находится парень, не горит желанием с ним расстаться и будет отрицать, что вообще его видела. Если я прихожу и забираю мальчика, она дуется и куксится, как будто у нее забирают любимую игрушку. Ей нравится, когда молодые мужчины исполняют ее прихоти и приносят ей вещи, и живут лишь ради того, чтобы блаженно пялиться на свою «истинную любовь».

Иногда ее чары над юношей выдыхаются, и дриада вздыхает и дает мальчику что-то на память о себе – несколько монеток, самоцвет-другой, что-то типа этого. Когда парень приходит домой, он обычно обнаруживает, что отсутствовал несколько лет.

- Друидесса, - отозвался другой мальчик. – А как дриады делают новых дриад?

Бельзим вопросительно посмотрела на Малека, пожавшего плечами и буркнувшего: «Они достаточно большие, чтобы знать. Валяй, расскажи им».

- Отлично. Что ж, некоторые из вас могли слышать о расах существ, имеющих лишь один пол. К ним относятся и дриады, наряду с сильфами, нимфами и сатирами. Дриады могут иметь детей от человеческих и эльфийских отцов, и в таких случаях их дети всегда будут девочками-дриадами. Дриады также могут иметь детей от сатиров, которые, как вы знаете, поголовно мужчины. Ребенок дриады и сатира в половине случаев будет девочкой-дриадой, а в половине – мальчиком-сатиром. Поскольку весьма маловероятно, чтобы дриады и сатиры происходили от общего предка, то мы, в лучшем случае, можем это списать на своенравие магии или прихоть богов.

Девочка-дриада, - продолжила Бельзим, - остается с матерью примерно двенадцать лет. Если родился сатир, мать передаст мальчика на воспитание шайке его отца. Ребенок-девочка первые несколько лет своей жизни проводит связанная с деревом матери. Когда она достигнет совершеннолетия, ее отводят к дубу, который станет ее собственным, и с которым она свяжется естественным образом. Тогда ребенок становится частью души этого дерева, и будет жить там до конца своих дней. После этого она редко видится с матерью, но будет счастлива и довольна своей жизнью.

- А почему она после этого не видится с мамой? – спросила девочка.

- Дубы могут расти приемлемо близко, но дриады по своей природе одиночные создания. Они счастливы сами с собой, окруженные своими лесами, и лишь изредка желают общества других. Эта часть их личности могла развиться из-за того, что дубы достаточно большие, чтобы содержать дриаду, иногда нелегко найти. Привязанность каждой дриады к ее дереву также ограничивает ее странствия, поэтому им приходиться быть довольной там, где живет – и они довольны.

- М-м, прошу прощения, - сказала рыжеволосая сопровождающая Бельзим. Бельзим дала ей знак продолжать. – Для дриады возможно покидать терел своего дуба на короткий промежуток времени, но она никогда не делает этого намеренно. Подобный поступок вызовет глиргимер, утрату ее души, и она зачахнет и умрет в считанные часы. Говорят, что могущественная магия может разделить дриаду с ее деревом, не причиняя вреда, но, - девушка поёжилась, - подобное трудно представить!

Поднял руку один из мальчиков посильнее, внимательно слушавший лекцию.

- Есть ли способ удержать дриаду и не быть зачарованным ею?

Краска схлынула с лица рыжеволосой девушки.

- Зачем? – горячо спросила она. – Ты хочешь поймать дриаду и сделать из нее домашнюю зверушку?

- Робиния… - пробормотала Бельзим. – Успокойся. Должно быть, молодой человек имел в виду совсем другое. – Однако тон друидессы явственно говорил, что она согласна с трактовкой своей спутницы. Затем она обратилась к мальчику: - Отвечая на твой вопрос, нет. Если только не прибегать к могучим магическим защитам, чарующая сила дриады может превозмочь сопротивление практически любого мужчины. И некоторые дриады навсегда удерживают своих мужчин спрятанными.

Если бы кто-то попытался насильно наложить на дриаду руки, она бы исчезла перед ним, вернувшись в духовной форме к домашнему дереву, где сможет поднять тревогу среди любых своих союзников, находящихся поблизости. Могучие тренты, не забывайте, сильно заботятся о дриадах, и то же относится к сатирам, эльфам, спрайтам и пикси… и друидам. – Сделанное на последнем слове ударение не прошло ни для кого незамеченным. – Это плохая идея, охотиться на дриад ради спорта, - подвела она итог.

Юноша жевал травинку и обдумывал услышанное. Похоже, он утратил интерес к дальнейшей лекции.

Воцарившуюся ненадолго тишину нарушила Гибискус:

- Это приводит нас к вопросу, что дриады любят делать ради забавы – не считая обзаведение компаньоном.

Лесные нимфы любят, чтобы их окружение было симпатичным, и то же относится к ним – они любят красоту ради нее самой, а не ради того, что нравится другим, или что другие думают. Духами дриадам служат раздавленный цвет цветков, а для причесок используются цветы, листья и прочая лесная растительность. Иногда дриада находит способ обменять что-то из своих жалких сокровищ на шитую одежду, но обычно дриады столь же счастливы и без одежды. Это еще одна причина, по которой молодые мужчины часто охотятся за ними – ради подсматривания.

- Им придется встать в очередь за сатирами, - тихонько прокомментировала Робиния, вызвав этим неодобрительный взгляд Бельзим.

Старый Малек потянулся и поднялся с травы, отряхивая мантию.

- Думаю, на этой ноте нам следует собираться домой. Нам все еще нужно увидеть в этом лесу несколько вещей. – Ответом был хор стонов, но мудрец оставался непреклонен, и класс начал собираться уходить.

- Мы ценим ваше время, мадам Бельзим, - сказал ей мудрец, когда большинство его учеников уже отправились к следующей остановке их маршрута. – Думаю, вы проделали прекрасную работу по убеждению моих мальчиков не прочесывать ваши леса ради нимф.

- Не волнуйся, - ответила она. – В этом году уже достаточно поздно, чтобы они могли их найти либо узнать, если найдут. Помнишь, что я сказала о зеленых волосах дриад? Это истинно лишь весной и летом. Осенью они сменяют цвет на золотой, красный или красновато-коричневый. Зимой они белеют.

Малек улыбнулся.

- Поэтому когда мальчики отправятся на поиски зеленоволосой девушки, они найдут лишь девушек вроде нее, - он указал на Робинию, стоящую на краю леса и разговаривающую с Гибискус.

- Как давно ты знаешь? – спросила Бельзим.

- Как только услышал ее имя. Если я правильно помню, Robinia pseudoacacia это что-то вроде белой акации?

Примечания

1.  Терел дриады невозможно отличить от прочей местности вокруг ее дуба – однако сама дриада может примерно очертить его, потому что начинает испытывать нарастающее беспокойство, отойдя от дерева на 330 ярдов и приближаясь к границе 360-ярдовой окружности (в играх с миниатюрами 10 ярдов = 1 дюйм).

2. Если дриаду силой перемещают дальше чем на 360 ярдов от ее дуба, у нее стремительно (через пять раундов) проявляются симптомы голодания, депрессии и истощения, и если ничего не предпринять, она умрет через 6d6 часов. Заклинание «исцеления» устраняет все симптомы, но действие заклинания через четыре часа проходит, и если дриада все еще за пределами своего терела, глиргимер возвращается. Заклинание «экзорцизма» отделяет дриаду от «души» ее дерева – в этом случае дриада должна в течении семи дней найти другой подходящий дуб, иначе возникнут симптомы глиргимера. При накладывании на дриаду любого из этих заклинаний делается проверка ее устойчивости к магии.

3. Средняя дриада живет столько же, сколько и ее дуб. Переносимые деревом повреждения пагубно влияют на дриаду, она даже может впасть во временную кому, если дерево испытывает шок. Если ее дерево погибает, дриада тоже умрет от глиргимера, если на нее не наложат «экзорцизм» и не доставят к новому дереву.

4. Дриада может по желанию пользоваться следующими силами: «разговор с растениями», «дверь растений», «общение с природой», «обнаружение силков и ловушек», «обнаружить растения», «обнаружить животных», «опутать» и «подножка» (на 9-ом уровне способности друида), и «дверь между измерениями» (в любое место в пределах своего терела). Некоторые дриады (10%) обладают силой использовать по желанию «растительный проход» вместо «двери между измерениями», хотя опять-таки она действует лишь в границах терела дриады.

5. С вероятностью 2% у встреченной дриады будет ребенок-девочка моложе двенадцати лет. У ребенка урезанные характеристики взрослой дриады (пусть голова болит у DM'а). Например, у юной дриады может быть 1d4 hp, THAC0 20 (атакует как существо с 1-1 HD) и никаких подобных заклинаниям способностей кроме «разговора с растениями» как у друида 1-го уровня. Когда девочка достигает 12 лет, мать помогает ей подыскать подходящее дерево, где она поселяется как полноценная дриада с 2 HD и всеми магическими способностями дриады. Однако на овладение этими способностями требуется время – умелость юной дриады повышается на один уровень каждый год (2-й уровень в 13 лет, 3-й в 14 и т.д.), пока она не достигнет 9-го уровня в 20 лет.

6. С точки зрения правил, чарующая сила дриады действует как мощная версия друидского заклинания «очаровать человека или млекопитающее». Намеченной жертве при первом воздействии чарующей силы дозволен спас-бросок (со штрафом -3, как в «Руководстве по монстрам») – для обладающих устойчивостью к магии, сперва проверяется она, а потом уже делается спас-бросок. Провал спас-броска означает, что чары подействовали (с вероятностью 50% - 1-3 на 1d6 они будут постоянными). Но даже непостоянные чары действуют неопределенный период времени – просто жертве позволены периодические спас-броски, каждый при -3, интервалы между которыми определяются по стр. 55 в «Справочнике игрока». Однако сила дриадьих чар столь велика, что вместо «месяцы-недели-дни» следует читать «годы-месяцы-недели». Например, жертве с Интеллектом 6 новый спас-бросок позволен каждые два года, а при Интеллекте 18 можно пытаться разрушить чары каждые две недели.

Отсюда легко понять, почему дриады предпочитают очаровывать молодых (низкого и среднего уровня) мужчин, не страдающих от избытка ума – таких, чтобы легко было очаровать и легко удержать очарованными. Эльфы и полуэльфы с их врожденной устойчивостью к магии очарования редко бывают объектами «страсти» дриады. Персонажа с эльфийской кровью она попытается очаровать, только если от этого зависит ее жизнь, или если ей повстречался эльф или полуэльф с Обаянием 18. Поскольку дриады обладают высоким (13-14) Интеллектом, они не пытаются очаровывать придурков, если без этого можно обойтись – глупый слуга наскучит задолго до того, как выветрится влияние чар. Но они не могут устоять и не очаровать персонажей с высоким Обаянием, не важно, гении это или придурки. При угрозе вреда или вывоза за пределы ее терела дриада попытается очаровать любого, кого сможет.

При необходимости дриада может использовать возможность очаровывать трижды в день. Она редко исчерпывает дневной лимит, потому что не часто по ее терелу проходят большие группы мужчин. Но, даже исчерпав свои чарующие силы, дриада сохраняет способности к «растительной двери» и «двери между измерениями», чтобы добраться домой.

7. Когда дриада находится внутри своего дерева, ей может повредить любая атака, причиняющая вред дереву (топором или огнем). Но опять-таки, обратите внимание, что у дриады в лесу немало друзей. Любой, кто попытается причинить вред ей или ее дереву, должен пробиться сквозь шеренгу сатиров, трентов, лесных эльфов, друидов – и встретить за ними пикси, спрайтов и всю их родню.

Источник: Журнал "Дракон" №87 (июль 1984), Shaun Wilson "Lesson of the day: Don't catch them, they'll catch you"

Показать полностью
Отличная работа, все прочитано!